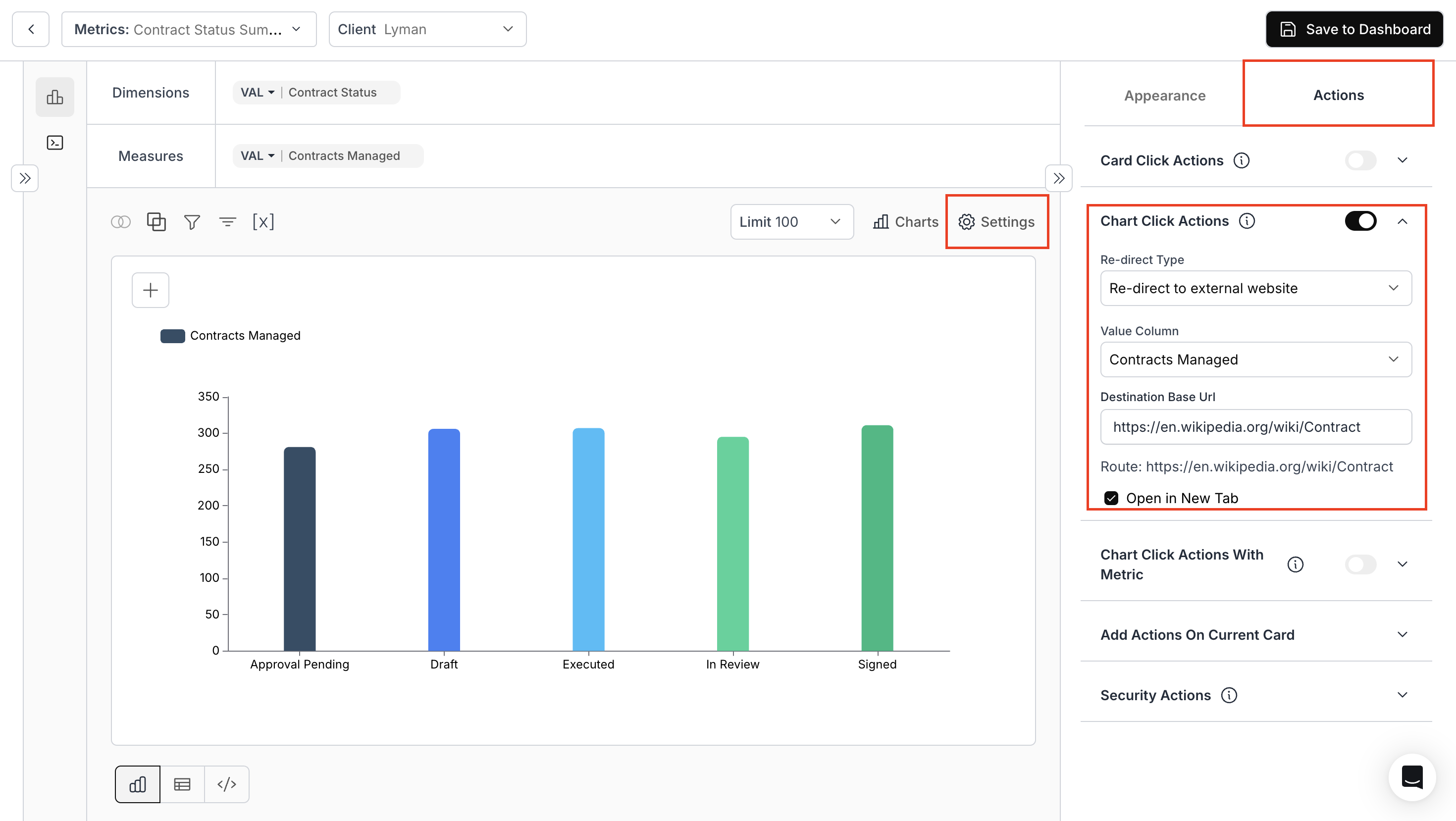
1. Access & Confifgure Chart Click Action
- Navigate to the “Appearance and Actions” section and toggle “Chart Click Action”.
- Re-Direct Type: Specify the route for navigation: external or internal
- Value Column: Specify the column
- Destination base URL: Use variable values for URL parameters.

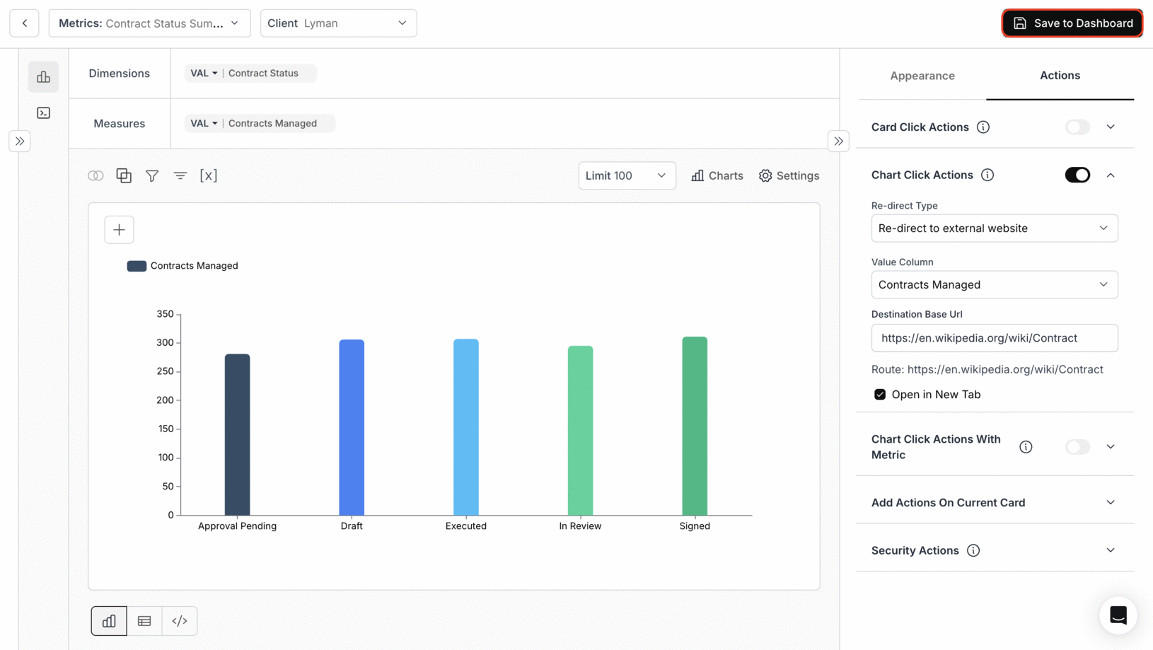
2. Save metric to the Dashboard

3. Chart Click Action in Dashboard
Clicking on the bar of any contract status will take you to the specified URL.
You’ve successfully configured Chart Click Action!
Your charts are now interactive, enabling seamless navigation and richer user experiences directly from visual elements.
Your charts are now interactive, enabling seamless navigation and richer user experiences directly from visual elements.

