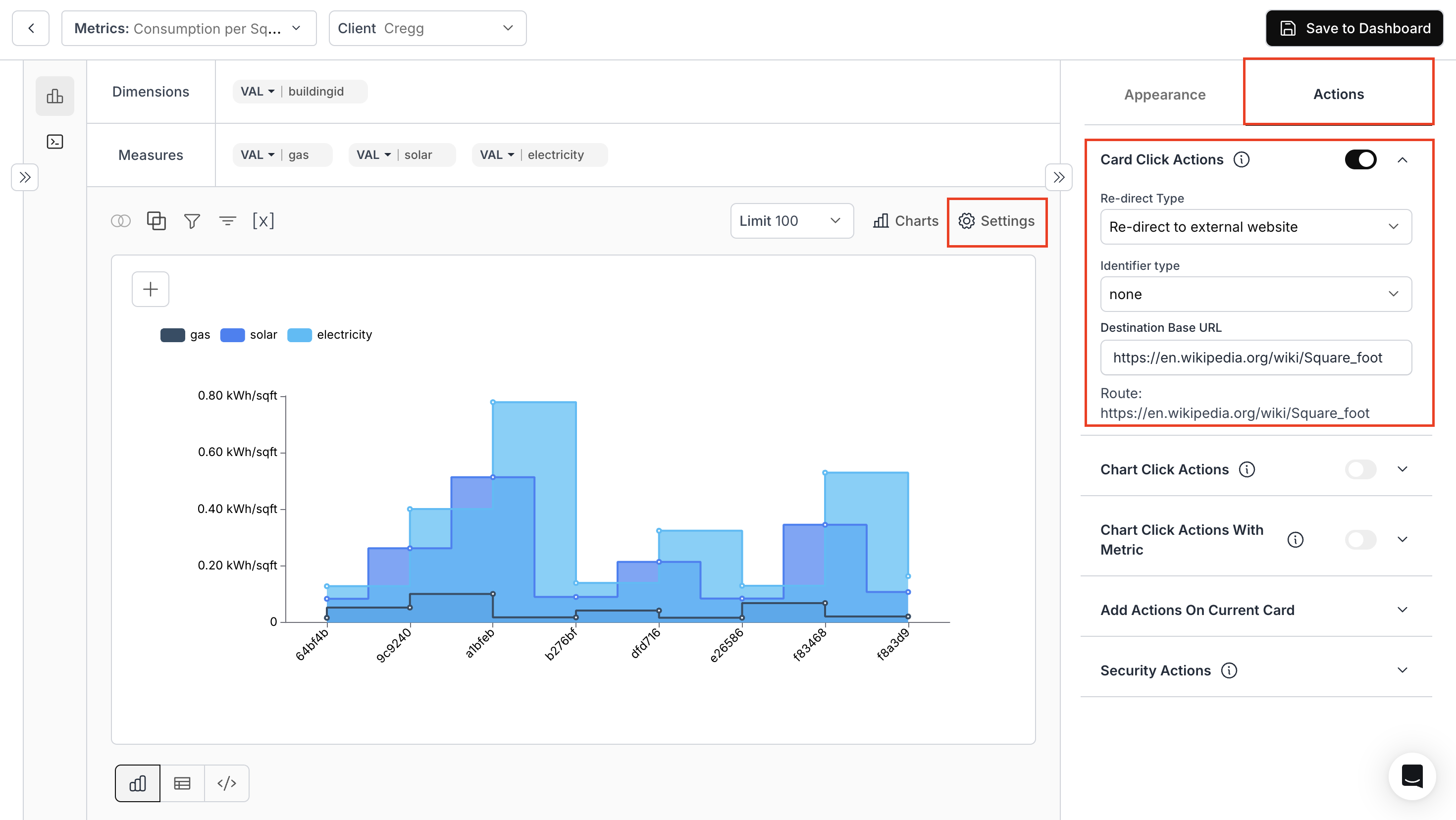
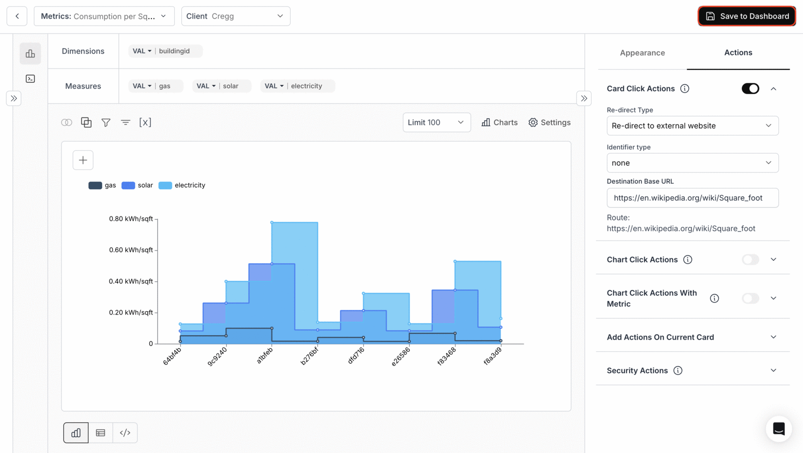
1. Access & Configure Card Click Action
- Navigate to the “Appearance and Actions” section and toggle “Card Click Action”.
- Re-Direct Type: Specify the route for navigation: external or internal.
- Identifier Type: Choose the identifier for redirection.
- Destination base url: Use variable values for URL parameters.

2. Save metric to the Dashboard

3. Generate Preview link and access the dashboard
-Click on the Share Button near the dashboard settings icon-Configure the access control settings and, click on Generate Link and click on “View Demo” button.

4. Card Click Action in Dashboard
Clicking on the title of the card will lead you to the specified URL.
You’ve successfully enabled Card Click Action.
Your dashboard cards can now redirect users seamlessly to the destinations you configure.
Your dashboard cards can now redirect users seamlessly to the destinations you configure.

